Tableau de bord en ligne

L'outil business Intelligence d'Intec

Board-in présente les chiffres commerciaux de votre entreprise de manière intuitive et en temps réel dans notre navigateur Web. Vous avez ainsi accès à tout moment et de partout à tous les chiffres importants de l’entreprise.

Les connaissances acquises permettent d’optimiser les processus d’affaires, d’améliorer les relations avec les clients et les fournisseurs et de prendre des décisions d’affaires plus éclairées.

Avantages

Accès en ligne

Accès en ligne

Accès en ligne à vos données, en permanence et de partout
Tableau de bord

Tableau de bord

Tableau de bord avec vue d’ensemble des produits, des charges, des postes ouvertes, des bilans, etc.
Pièces justificatives

Pièces justificatives

Tous les documents PDF sont visibles
Affichage optimisé

Affichage optimisé

Affichage optimisé dans le navigateur Web pour tous les terminaux mobiles
Intec Cloud

Intec Cloud

Également disponible dans le Cloud d’Intec
Temps réel

Temps réel

Tous les chiff res d’affaires en temps réel
Drill-Down

Drill-Down

Effectuer un zoom jusqu’au document PDF
Intégration des autres logiciels Intec

Intégration des autres logiciels Intec

Pas d’outil de business intelligence supplémentaire nécessaire
Recherche en plein texte

Recherche en plein texte

Recherche en plein texte de documents archivés

Board-in en détail :

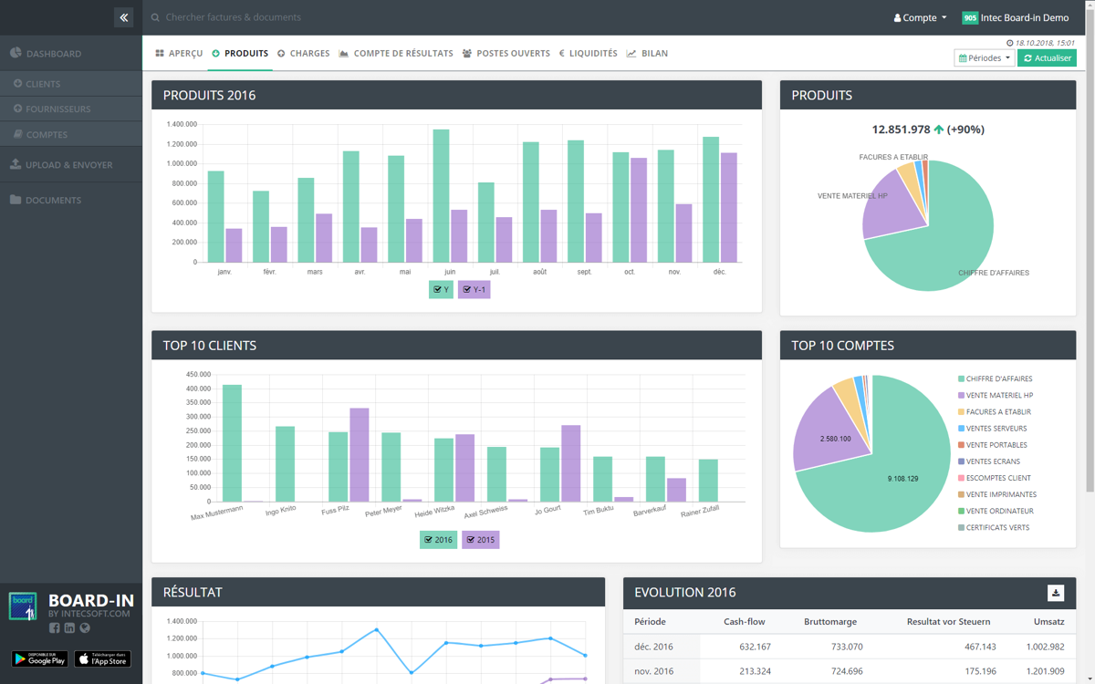
  • Le tableau de bord présente les données les plus importantes sous forme de diagrammes
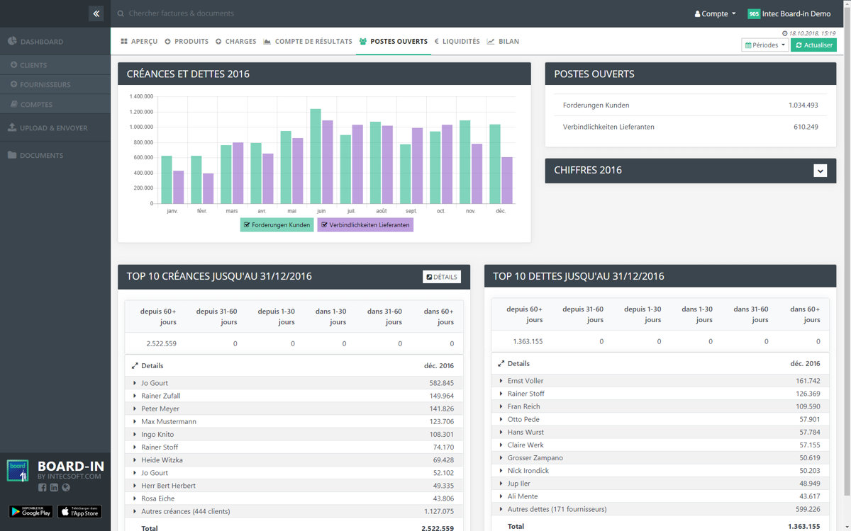
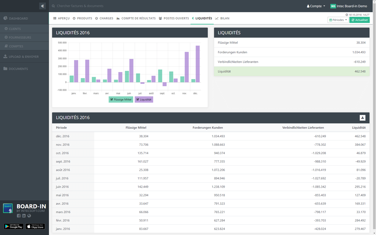
  • Produits, charges, résultat, postes ouvertes et liquidités en une seule vue d’ensemble
  • Bilan et compte de résultats par période, 12 derniers mois ou trimestre avec zoom jusqu’à l’écriture individuelle et même jusqu’au PDF de la facture individuelle
  • Comparaisons entre exercices, trimestres, périodes
  • Structure de l’analyse du compte de résultats et du bilan librement défi nissable
  • Interface d’exportation vers PDF ou Excel
  • Les documents numérisés de Scan-in sont disponibles
  • Créances clients et fournisseurs, y compris les paiements
  • Création des mails de rappel pour les factures ouvertes
  • Les données sont cryptées et protégées par mot de passe
  • Les droits d’accès peuvent être défi nis par utilisateur

Intégration

Au sein de la famille de produits Win-in, Board-in fournit les chiff res d‘affaires en temps réel. Board-in fournit ainsi un aperçu immédiat des performances actuelles de l‘entreprise.

Ces clients utilisent Board-in

Nouveautés dans les logiciels

Découvrez les dernières évolutions et améliorations de nos programmes dans notre section blog. Apprenez comment nous travaillons continuellement à l'innovation pour répondre à vos besoins et respecter les normes actuelles.